功能
企业高级管理功能
优化企业教育流程的工具
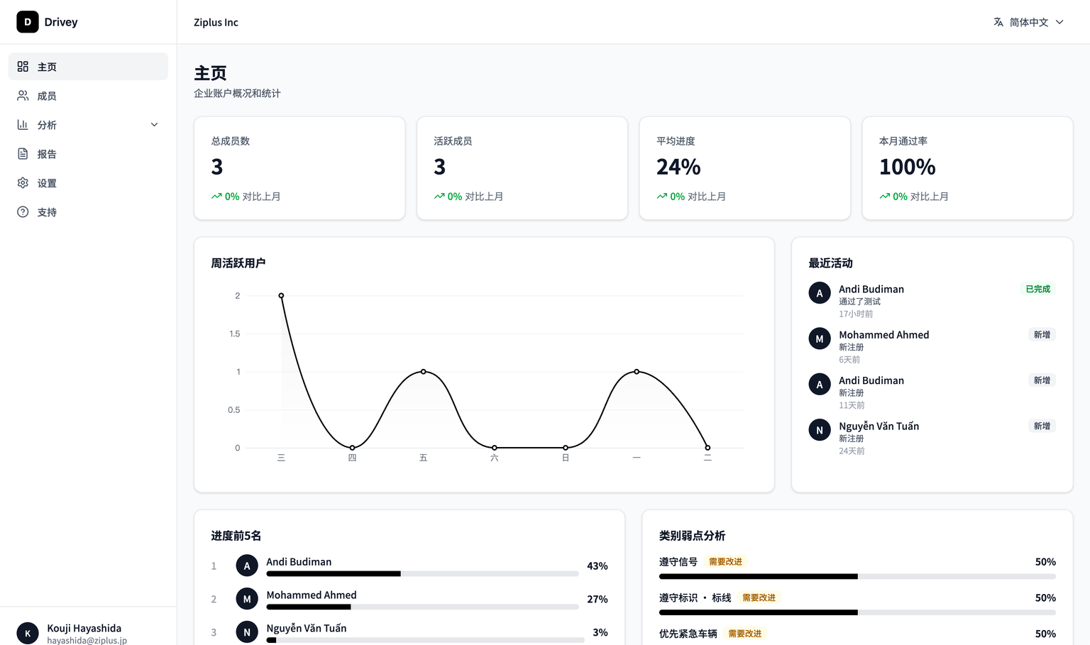
用户管理系统
简单的员工账户创建和邀请功能
成绩管理工具
详细的学习进度和考试结果跟踪
订阅管理
灵活的企业许可管理
性能图表
员工学习状况的可视化分析

多语言
支持6种语言的综合学习平台
您可以在几分钟内创建企业账户。邀请员工也很简单。
让教育
更智能。
通过从纸质材料和面对面培训转向在线学习,可以实现不受时间和地点限制的有效学习。员工可以按照自己的节奏学习。
- 有许多外国人工作环境的企业
- 业务繁忙,难以抽出学习时间


培养安全意识,
减少事故。
向员工宣传最新的交通规则和安全驾驶手册,促进社会的安全驾驶教育。预防与驾驶相关的事故。
- 实施和运营简单
- 轻松访问6种语言的材料
教育可视化,
保护组织安全。
通过应用程序的教育历史可视化,可以轻松检查每个员工是否安全驾驶并接受适当的教育。
- 定期跟踪
- 配备管理员功能

价格方案
简单明确的价格结构
您可以按许可单位购买。根据需要灵活使用。
本免驾照
¥6,600/月 (含税)
每个许可
原付驾照
¥5,500/月 (含税)
每个许可
临时驾照
¥5,500/月 (含税)
每个许可
二种驾照
¥8,800/月 (含税)
每个许可
换驾照
¥5,280/月 (含税)
每个许可
所有方案包含的功能
通过视频促进理解
问答形式的互动学习
通过确认测试检查理解
学习进度可视化
支持6种语言
管理员主页
员工账户批量管理
学习数据导出
如果您有大量实施或特殊需求,请随时联系我们。
联系我们 / 资料请求
多语言支持
联系我们
从实施咨询到演示请求,专职员工将为您提供支持。
邮箱
support@drivey.jp
电话
050-1752-6862
地址
〒150-0045 东京都涩谷区神泉町9番5号 藤田Insex大厦8F